www.elektronik.si Seznam forumov www.elektronik.si
Forum o elektrotehniki in računalništvu
 
 PomočPomoč  IščiIšči  Seznam članovSeznam članov  SkupineSkupine  StatisticsStatistika  AlbumAlbum  DatotekeFilemanager DokumentacijaDocDB LinksPovezave   Registriraj seRegistriraj se 
  PravilaPravila  LinksBolha  PriponkePriponke  KoledarKoledar  ZapiskiZapiski Tvoj profilTvoj profil Prijava za pregled zasebnih sporočilPrijava za pregled zasebnih sporočil PrijavaPrijava 

Tomos Elektronik 90
Pojdi na stran 1, 2  Naslednja
 
Objavi novo temo   Odgovori na to temo   Printer-friendly version    www.elektronik.si Seznam forumov -> Avtoelektrika
Poglej prejšnjo temo :: Poglej naslednjo temo  
Avtor Sporočilo
s55c
Član
Član



Pridružen-a: Sob 14 Feb 2009 1:24
Prispevkov: 73
Aktiv.: 0.35
Kraj: Mala Pristava

PrispevekObjavljeno: Pet Avg 05, 2016 5:33 pm    Naslov sporočila:  Tomos Elektronik 90 Odgovori s citatom

Pozdravljeni. Pri motorju imam izmenično napetost 7 v. Kaj narediti da bi s tem virom polnil pb akumulator 6 v, z max tokom1A. To da rabim gretz in kondenzatorje za glajenje vem, naprej pa ne vem kako.
Nazaj na vrh
Odsoten Poglej uporabnikov profil Pošlji zasebno sporočilo Pošlji E-sporočilo
sg1
Član
Član



Pridružen-a: Sre 14 Avg 2013 9:28
Prispevkov: 243
Aktiv.: 1.57
Kraj: LJ

PrispevekObjavljeno: Tor Avg 09, 2016 10:49 am    Naslov sporočila:   Odgovori s citatom

Pb 6V akumulator lahko polniš s polnilcem, ki daje konstantno napetost (floating), 6,8 V bo ravno prav. Če imaš originalno elektriko lahko narediš polnovalni usmernik z dvema diodama (originalna elektrika ima dva protifazna izhoda proti masi) in dodaš napetostni stabilizator, ki mu lahko še dodatno omejiš maksimalni tok.

Če boš tako naredil bo veliko kvalitetnejše kot je bilo v originalu, kjer je bil samo nereguliran polvalni usmernik, ob katerem akumulator ni prav dolgo zdržal...
Nazaj na vrh
Odsoten Poglej uporabnikov profil Pošlji zasebno sporočilo
s55c
Član
Član



Pridružen-a: Sob 14 Feb 2009 1:24
Prispevkov: 73
Aktiv.: 0.35
Kraj: Mala Pristava

PrispevekObjavljeno: Tor Avg 09, 2016 11:26 am    Naslov sporočila:   Odgovori s citatom

Sedaj imam vse porabnike priključene na šasijo, potem bom verjetno moral ločiti minus iz usmernika od šasije ali se motim.
Nazaj na vrh
Odsoten Poglej uporabnikov profil Pošlji zasebno sporočilo Pošlji E-sporočilo
lojzek
Član
Član



Pridružen-a: Pet 25 Jan 2008 8:00
Prispevkov: 3407
Aktiv.: 15.35

PrispevekObjavljeno: Tor Avg 09, 2016 1:24 pm    Naslov sporočila:   Odgovori s citatom

V kolikor zastopim odgovor od sg1, ima elektrika iz motorja dve "živi" žici, srednja pa pravzaprav ni dostopna in je vezana na maso.

V tem primeru bi dve diodi priključil takole:

Koda:

žica 1  ----|>|----|
                   |------  izhod plus
žica 2  ----|>|----|


masa    ------------------  izhod minus


To je seveda samo usmerniški del, brez glajenja in stabilizacije. Masa ostane masa, oz postane minus
Nazaj na vrh
Odsoten Poglej uporabnikov profil Pošlji zasebno sporočilo
s55c
Član
Član



Pridružen-a: Sob 14 Feb 2009 1:24
Prispevkov: 73
Aktiv.: 0.35
Kraj: Mala Pristava

PrispevekObjavljeno: Tor Avg 09, 2016 2:26 pm    Naslov sporočila:   Odgovori s citatom

Iz motorja prideta dve žici. Vsaka žica pride iz svojega navitj, masa je pa na ohišju
Nazaj na vrh
Odsoten Poglej uporabnikov profil Pošlji zasebno sporočilo Pošlji E-sporočilo
s55c
Član
Član



Pridružen-a: Sob 14 Feb 2009 1:24
Prispevkov: 73
Aktiv.: 0.35
Kraj: Mala Pristava

PrispevekObjavljeno: Tor Avg 09, 2016 2:51 pm    Naslov sporočila:   Odgovori s citatom

Izmenično napetost, ki jo dobim iz generatorja bom označil z faza in nula. To napetost bom pretvoril v enosmerno v + in -. Sedaj pa me zanima ali lahko povežem nulo in - skupaj.
Nazaj na vrh
Odsoten Poglej uporabnikov profil Pošlji zasebno sporočilo Pošlji E-sporočilo
Branez
Moderator
Moderator



Pridružen-a: Pon 14 Apr 2003 7:21
Prispevkov: 7861
Aktiv.: 31.81
Kraj: Koprivnica HR

PrispevekObjavljeno: Tor Avg 09, 2016 2:56 pm    Naslov sporočila:   Odgovori s citatom

Koda:

faza  ----|>|----|
                 |------  izhod plus
nula  ----|>|----|


masa    ----------------- izhod minus

_________________
The true sign of intelligence is not knowledge but imagination.
Creativity is intelligence having fun!

Albert Einstein
Nazaj na vrh
Skrit Poglej uporabnikov profil Pošlji zasebno sporočilo Obišči avtorjevo spletno stran
Nace
Član
Član



Pridružen-a: Pon 12 Maj 2003 0:12
Prispevkov: 828
Aktiv.: 3.35
Kraj: Zagorje ob Savi

PrispevekObjavljeno: Tor Avg 09, 2016 2:59 pm    Naslov sporočila:   Odgovori s citatom

s55c je napisal/a:
Sedaj imam vse porabnike priključene na šasijo, potem bom verjetno moral ločiti minus iz usmernika od šasije ali se motim.


To je en konec porabnika, kam oziroma na katero žico pa je priključen drugi konec porabnika?

_________________
LP Nace
Nazaj na vrh
Odsoten Poglej uporabnikov profil Pošlji zasebno sporočilo
Nace
Član
Član



Pridružen-a: Pon 12 Maj 2003 0:12
Prispevkov: 828
Aktiv.: 3.35
Kraj: Zagorje ob Savi

PrispevekObjavljeno: Tor Avg 09, 2016 3:00 pm    Naslov sporočila:   Odgovori s citatom

Branez malo si me prehitel.
_________________
LP Nace
Nazaj na vrh
Odsoten Poglej uporabnikov profil Pošlji zasebno sporočilo
Branez
Moderator
Moderator



Pridružen-a: Pon 14 Apr 2003 7:21
Prispevkov: 7861
Aktiv.: 31.81
Kraj: Koprivnica HR

PrispevekObjavljeno: Tor Avg 09, 2016 7:12 pm    Naslov sporočila:   Odgovori s citatom

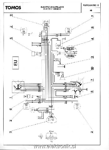
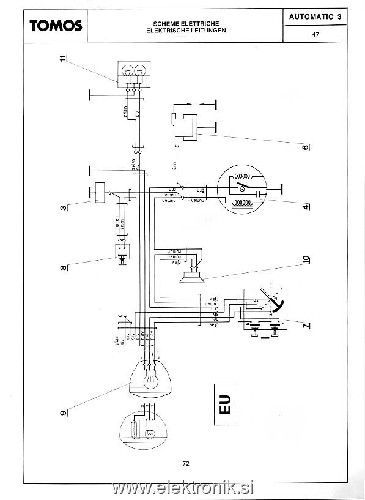
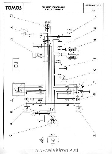
Še nekaj shem, ki sem jih pobral tukaj na forumu.


Tomos.jpg
 Opis:
 Velikost datoteke:  87.67 KB
 Pogledana:  97 krat

Tomos.jpg



Tomos1.jpg
 Opis:
 Velikost datoteke:  61.85 KB
 Pogledana:  26 krat

Tomos1.jpg



Tomos2.jpg
 Opis:
 Velikost datoteke:  65.75 KB
 Pogledana:  16 krat

Tomos2.jpg



Tomos3.jpg
 Opis:
 Velikost datoteke:  52.99 KB
 Pogledana:  14 krat

Tomos3.jpg



Tomos4.jpg
 Opis:
 Velikost datoteke:  71.98 KB
 Pogledana:  11 krat

Tomos4.jpg



_________________
The true sign of intelligence is not knowledge but imagination.
Creativity is intelligence having fun!

Albert Einstein
Nazaj na vrh
Skrit Poglej uporabnikov profil Pošlji zasebno sporočilo Obišči avtorjevo spletno stran
Branez
Moderator
Moderator



Pridružen-a: Pon 14 Apr 2003 7:21
Prispevkov: 7861
Aktiv.: 31.81
Kraj: Koprivnica HR

PrispevekObjavljeno: Tor Avg 09, 2016 7:14 pm    Naslov sporočila:   Odgovori s citatom

Nadaljevanje


Tomos5.jpg
 Opis:
 Velikost datoteke:  41.39 KB
 Pogledana:  3 krat

Tomos5.jpg



Tomos_E90.jpg
 Opis:
 Velikost datoteke:  105.5 KB
 Pogledana:  43 krat

Tomos_E90.jpg



Tomos0.jpg
 Opis:
 Velikost datoteke:  39.95 KB
 Pogledana:  4 krat

Tomos0.jpg



_________________
The true sign of intelligence is not knowledge but imagination.
Creativity is intelligence having fun!

Albert Einstein
Nazaj na vrh
Skrit Poglej uporabnikov profil Pošlji zasebno sporočilo Obišči avtorjevo spletno stran
s55c
Član
Član



Pridružen-a: Sob 14 Feb 2009 1:24
Prispevkov: 73
Aktiv.: 0.35
Kraj: Mala Pristava

PrispevekObjavljeno: Tor Avg 09, 2016 10:34 pm    Naslov sporočila:   Odgovori s citatom

Shemo imam original Tomosovo za elektronika, to mi problem. elektronik nima rumene in črne žice iz navitja ampak ima tri žice vijola iz enega navitja je za obratomer, rdeča iz enega navitja gre na usmernik za polnit akumulator, rumena gre iz dveh zaporedno vezanih navitij in je samo za sprednjo luč. Drugi konci navitij so povezani na ohišje motorja. Na akumulator je priklopljeno sledeče utripalke, pozicijska luč, sirena in štop luč. Torej rabim samo shemo za regulator s katerim bi polnil akumulator (6V). Lep pozdrav.
Nazaj na vrh
Odsoten Poglej uporabnikov profil Pošlji zasebno sporočilo Pošlji E-sporočilo
Branez
Moderator
Moderator



Pridružen-a: Pon 14 Apr 2003 7:21
Prispevkov: 7861
Aktiv.: 31.81
Kraj: Koprivnica HR

PrispevekObjavljeno: Sre Avg 10, 2016 10:12 am    Naslov sporočila:   Odgovori s citatom

sg1 je napisal/a:
Pb 6V akumulator lahko polniš s polnilcem, ki daje konstantno napetost (floating), 6,8 V bo ravno prav. Če imaš originalno elektriko lahko narediš polnovalni usmernik z dvema diodama (originalna elektrika ima dva protifazna izhoda proti masi) in dodaš napetostni stabilizator, ki mu lahko še dodatno omejiš maksimalni tok.

Če boš tako naredil bo veliko kvalitetnejše kot je bilo v originalu, kjer je bil samo nereguliran polvalni usmernik, ob katerem akumulator ni prav dolgo zdržal...
Ena izmed možnosti.

Če boš pa pripel še tvojo shemo, bo mogoče še kdo srečen.

_________________
The true sign of intelligence is not knowledge but imagination.
Creativity is intelligence having fun!

Albert Einstein
Nazaj na vrh
Skrit Poglej uporabnikov profil Pošlji zasebno sporočilo Obišči avtorjevo spletno stran
sg1
Član
Član



Pridružen-a: Sre 14 Avg 2013 9:28
Prispevkov: 243
Aktiv.: 1.57
Kraj: LJ

PrispevekObjavljeno: Sre Avg 10, 2016 12:23 pm    Naslov sporočila:   Odgovori s citatom

s55c je napisal/a:
Shemo imam original Tomosovo za elektronika, to mi problem. elektronik nima rumene in črne žice iz navitja ampak ima tri žice vijola iz enega navitja je za obratomer, rdeča iz enega navitja gre na usmernik za polnit akumulator, rumena gre iz dveh zaporedno vezanih navitij in je samo za sprednjo luč. Drugi konci navitij so povezani na ohišje motorja. Na akumulator je priklopljeno sledeče utripalke, pozicijska luč, sirena in štop luč. Torej rabim samo shemo za regulator s katerim bi polnil akumulator (6V). Lep pozdrav.


Original je pri e90 varianti s svinčenim akumulatorjem (druga varianta je z napravo za napajanje, v kateri je usmernik, avtomat za žmigavce, 5 NiCd akumulatorčkov in varovalka) res samo rdeča izhodna žica iz generatorja preko diode in varovalke priključena na akumulator, torej najpreprostejši možen polvalni usmernik.
Vendar sta izhoda rdeče in rumene žice v protifazi, kar omogoča enostavno izvedbo polnovalnega usmernika z dvema diodama, kot je že narisal lojzek.

Od tu naprej lahko narediš še kakšno regulacijo.
Nazaj na vrh
Odsoten Poglej uporabnikov profil Pošlji zasebno sporočilo
s55c
Član
Član



Pridružen-a: Sob 14 Feb 2009 1:24
Prispevkov: 73
Aktiv.: 0.35
Kraj: Mala Pristava

PrispevekObjavljeno: Sre Avg 10, 2016 1:58 pm    Naslov sporočila:   Odgovori s citatom

Tukaj je shema.


002.JPG
 Opis:
 Velikost datoteke:  2.28 MB
 Pogledana:  153 krat

002.JPG


Nazaj na vrh
Odsoten Poglej uporabnikov profil Pošlji zasebno sporočilo Pošlji E-sporočilo
Pokaži sporočila:   
Objavi novo temo   Odgovori na to temo   Printer-friendly version    www.elektronik.si Seznam forumov -> Avtoelektrika Časovni pas GMT + 2 uri, srednjeevropski - poletni čas
Pojdi na stran 1, 2  Naslednja
Stran 1 od 2

 
Pojdi na:  
Ne, ne moreš dodajati novih tem v tem forumu
Ne, ne moreš odgovarjati na teme v tem forumu
Ne, ne moreš urejati svojih prispevkov v tem forumu
Ne, ne moreš brisati svojih prispevkov v tem forumu
Ne ne moreš glasovati v anketi v tem forumu
Ne, ne moreš pripeti datotek v tem forumu
Ne, ne moreš povleči datotek v tem forumu

Uptime: 232 dni


Powered by phpBB © 2001, 2005 phpBB Group